熱門文章 / POPULAR ARTICLES
聯系我們 / CONTACT
聯系人:劉小姐
電 話:18581853739
座 機:028-66579066
網 址:www.cdxykj.cn
地 址:四川省成都市高新區創業路1號劍恒發展中心5樓510室
供水設備安裝流程詳解
瀏覽次數: 更新時間:2018/1/25 10:26:25
給水設備安裝屬于技術范疇,安裝規范除明確的技術要求外,更應根據供水環境情況有合理的改變,這對技術在設計安裝圖紙設計的時候有較高的要求。供水設備安裝流程介紹,讓大家能有一個基礎的常識,供水設備的暗轉還需專業人員操作。
1、恒壓變頻供水類設備的安裝流程

詳見安裝流程圖。帶水箱水池類的變頻供水設備,在安裝時需通過蓄水池進行水源儲存,通過增壓設備輔助加壓,穩壓管及控制系統根據水壓情況自動調節。
此類設備的安裝,流程圖為標準型,可大多場所均由特殊情況的出現。
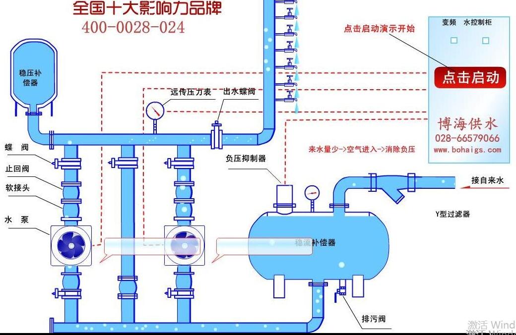
2、無負壓類供水設備安裝流程

詳見安裝流程圖。無負壓變頻供水設備鏈接自來水管網進行的二次加壓,根據實際情況會在設備進水口添加水處理設備,整個過程均由控制系統變頻控制給水,根據水壓大小自動調節,實現供水目的。
博海供水提供設備安裝嗎?博海供水為專業的二次供水設備生產廠家,不對外提供安裝、售后服務,如有項目合作需求,可聯系咨詢專線:18581853739
上一篇:小型無塔供水器多少錢? 下一篇:水壓不夠,增壓設備來湊


微信在線咨詢

